Keep a Pulse
on Your AI Agents
Real-time AI agent monitoring dashboard. Watch every tool call, file edit, command execution, and decision your agents make — with a built-in database for historical analysis.

Everything You Need to Monitor the Swarm
From real-time activity feeds to historical analysis — AgentEKG gives you complete visibility into your AI agents.
Real-Time Activity Monitoring
Watch your agents work in real-time. Every tool call, API request, file modification, and decision is streamed to your dashboard with <50ms latency.
- Live activity feed with millisecond timestamps
- Color-coded event types for quick scanning
- Filter by agent, event type, or time range
Full Tool Call & Decision Trace
Deep visibility into every decision your agents make. Inspect parameters, responses, error states, and execution paths with full context.
- Complete request/response payload inspection
- Execution time and resource usage metrics
- Error tracking with stack traces
Built-In Historical Database
Never lose track of what happened. AgentEKG stores every event in a queryable database, so you can analyze patterns, debug issues, and replay sessions.
- Unlimited historical data retention
- Advanced search and filtering capabilities
- Export data for external analysis
Session Replay & Time Travel
Step through agent sessions like a debugger. Replay any session event-by-event, pause at critical moments, and understand exactly what your agents did.
- Frame-by-frame session playback
- Jump to specific events or timestamps
- Compare multiple sessions side-by-side
Currently Supports Claude Code
MORE AGENTS COMING SOONAgentEKG currently integrates seamlessly with Claude Code, with support for additional agents and frameworks on the roadmap. We're building for the multi-agent future — stay tuned for OpenAI Agents, AutoGPT, LangChain, and more.
See AgentEKG in Action
A glimpse into the dashboard that keeps you in sync with your AI agents.

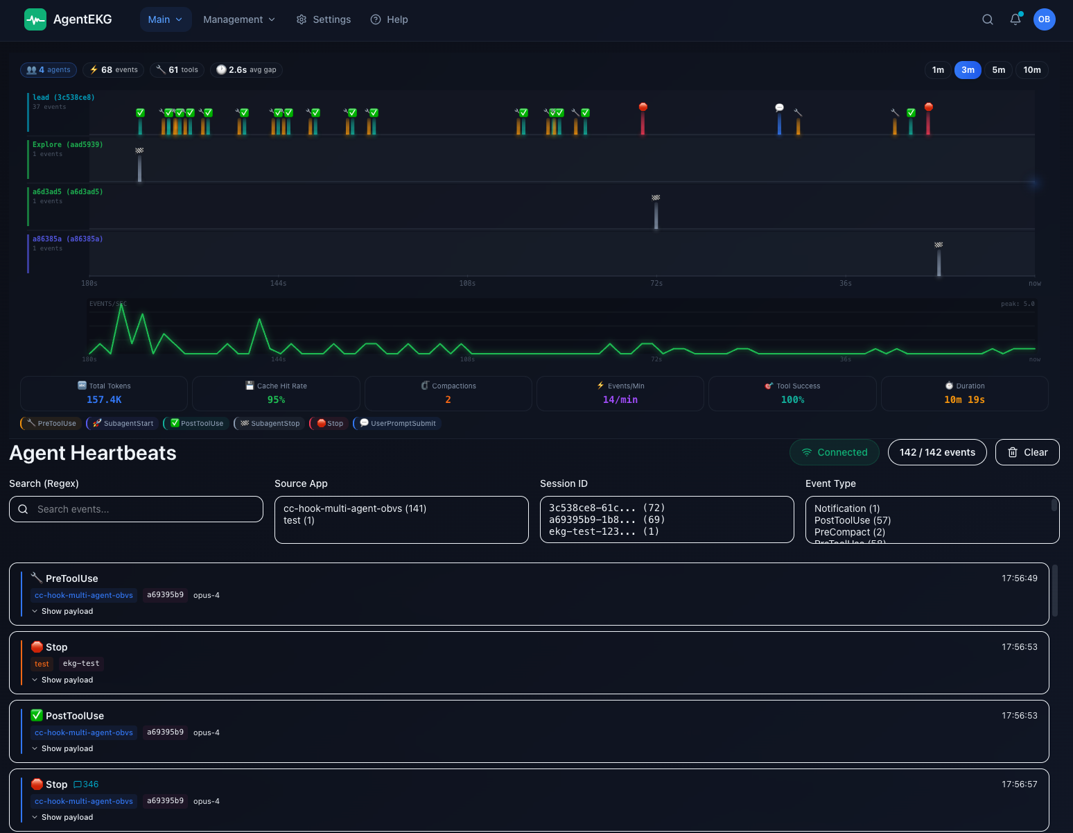
Main dashboard view showing real-time agent activity, performance metrics, and system health indicators

Real-time event stream with full context

Deep dive into any tool call or API request



Watch the Full Demo Video
See AgentEKG in action with a complete walkthrough of all features, integrations, and workflows.
Simple, Transparent Pricing
Start free, upgrade when you're ready. No hidden fees, no surprises.
Free
Take it for a spin
- 15-minute sessions
- Core monitoring features
- Real-time activity feed
- Basic tool call inspection
- Historical database
- Session replay
Monthly
per month • For daily drivers
- Unlimited sessions
- Full access to all features
- Real-time monitoring
- Historical database
- Session replay & time travel
- Advanced analytics
- Priority email support
Annual
per year • Best value
~$4.17/month
- Everything in Monthly
- Save ~$10/year
- Unlimited sessions
- Full feature access
- Priority support
- Early access to new features
- Dedicated onboarding
All plans include a 14-day money-back guarantee. Cancel anytime, no questions asked.
Frequently Asked Questions
Everything you need to know about AgentEKG
Still have questions?
We're here to help. Reach out to our team.
Built in Detroit
We come from the city that gave the world Techno — we know rhythm, we know machines, and we've been in tune with the pulse of automation long before the AI swarm arrived.

Our Origin Story
AgentEKG was born out of frustration. We were building AI agents for production systems and kept losing track of what they were doing. Logs weren't enough. We needed a pulse — a real-time heartbeat that showed us exactly what was happening.
So we built it. In Detroit. The city that invented Techno music — where rhythm and machines have been dancing together since the '80s. Now we're bringing that same energy to AI agent monitoring.
Our Mission
Make AI agent development more transparent, debuggable, and reliable. Developers should have complete visibility into what their agents are doing — no black boxes.
Developer-First
We're developers building tools for developers. That means clean APIs, great docs, fast support, and a product that just works. No fluff, no friction.
Keep the Pulse
In a world where AI agents are becoming more autonomous, monitoring is critical. We're here to help you stay in control and keep a pulse on the swarm.
Ready to Keep a Pulse on
Your AI Agents?
Start monitoring in minutes. No credit card required for the free trial.